close

株式会社アートリー

事例紹介

  • CASE STUDY事例紹介
  • SERVICEサービス
  • WORKS制作実績

メタバース開発

  • METAVERSEメタバース開発
  • STUDIOスタジオ
  • SOFTWAREソフトウェア

番組コンテンツ

  • PROGRAMS番組コンテンツ
  • ARTICLES記事コンテンツ
  • TOPICS最新情報
  • 会社案内
  • クライアントサービス
  • お問い合わせ
  • プライバシーポリシー
  • 採用情報
  • indeed|Wantedly|LINE

COPYRIGHT © 2011-2023 ARTORY INC. ALL RIGHTS RESERVED.

  • icon
  • icon
  • icon

PICKUP ARTICLES注目の記事コンテンツ

比叡山延暦寺 VEDUTA COLLECTION ファッションショー

MOVIES

比叡山延暦寺 VEDUTA COLLECTION ファッションショー

伝燈LIVE プロジェクトレポート Part.1

STORIES

世界遺産 比叡山延暦寺でコレクションを開催 思い描く日本文化の未来

第15回 社内業務DX EXPO

ACTIVITIES

Japan DX Week 秋【幕張メッセ】

PICKUP TOPICS注目の情報

新番組『ARTORY WITH』配信スタート!学校法人医学アカデミー 薬学ゼミナールが手掛けるメタバースの導入事例 トークセッション

コンテンツ

新番組『ARTORY WITH』配信スタート!学校法人医学アカデミー 薬学ゼミナールが手掛けるメ...

いよいよ来週開催!マーケティングWeek -春-【東京ビッグサイト】第1回 ブランド戦略・PR EXPO

イベント

いよいよ来週開催!マーケティングWeek -春-【東京ビッグサイト】第1回 ブランド戦略・PR ...

株式会社アートリー

すべての一覧
サービス
事例紹介
制作実績
スタジオ
  • icon電話で質問
    (052-684-6478)
  • iconメタバース
    オフィスを訪問
  • トップページ
  • 事例紹介
  • 売上管理から経営判断の加速へ。役割最適化した売上分析システム
1 / 13

INDEX

事例紹介

MEDIA

INDEX

  • 課題
    • データはあるのに判断できない——ノーコードツール管理で生じていた意思決定の停滞
  • 解決策
    • 分析軸を即時に切り替える——経営の仮説検証を加速する動的グラフ
    • 大口顧客・特定カテゴリを瞬時に抽出——マルチトラック発想の売上分析
    • 経営・営業・経理で画面を分ける——「見る目的」に合わせたUI設計
    • データと経営判断の距離を埋める AIアドバイザリー機能
    • 設計・実装内容
  • 成果
    • 思考速度と同期する売上管理——経営判断を加速する分析基盤の構築
    • 同じ課題をお持ちの方へ
保存 おすすめ

閉じる

開く

売上管理から経営判断の加速へ。役割最適化した売上分析システム

データドリブン経営を支える売上分析システム事例

株式会社アートリー |
ソフトウェア開発

この事例から得られるインスピレーション
  • 売上管理は「集計」から、AI統合の経営判断基盤として設計できる
  • 思考速度に合わせて分析軸を切り替えるUIが意思決定を加速させる
  • AIがデータ解釈と次の打ち手を提示し、判断そのものに集中できる

施策サマリー

マーケティング支援 / システム開発

データはあるのに判断できない——ノーコードツール管理で生じていた意思決定の停滞

売上データは蓄積されているのに、判断が遅い。ARTORYがノーコードツールで売上管理を運用していた時期、まさにこの状態に陥っていました。月別や取引先別の集計は可能でも、「主要顧客だけを抽出したい」「特定カテゴリを除外した場合のトレンドを見たい」「年度比較で傾向がどう変わるかを確認したい」といった分析軸の変更を即座に試せない。仮説を立てても検証までに工数がかかり、判断は後ろ倒しとなる構造でした。

加えて、分析そのものが「作業」として形骸化していました。集計のたびにテーブルを再構成し、フィルタを再設定し、グラフを整形する。分析に充てる時間より、操作工数のほうが大きい状態です。意思決定の本質である「仮説→検証→再仮説」のサイクルが、ツールの制約によって停滞していました。

さらに、役割ごとに必要な視点が異なる構造課題も併存していました。経理は請求・未収の管理、営業は担当別・案件別の実績、経営は中長期のトレンドとポートフォリオ。目的が異なるにもかかわらず同一画面で参照せざるを得ず、業務単位の最適化が困難な状況です。データは蓄積されていても、活用しきれない——これが根本的な課題でした。

解決策SOLUTION

  • 仮説を即座に検証できる動的グラフUIを実装
  • ソロ/ミュート機能により、トレンドを瞬時に切り分ける分析構造を構築
  • 役割別に最適化できる個別カスタマイズ設計を導入
  • Claude APIを統合したAIアドバイザリー機能で、データ解釈と次の打ち手を即時提案

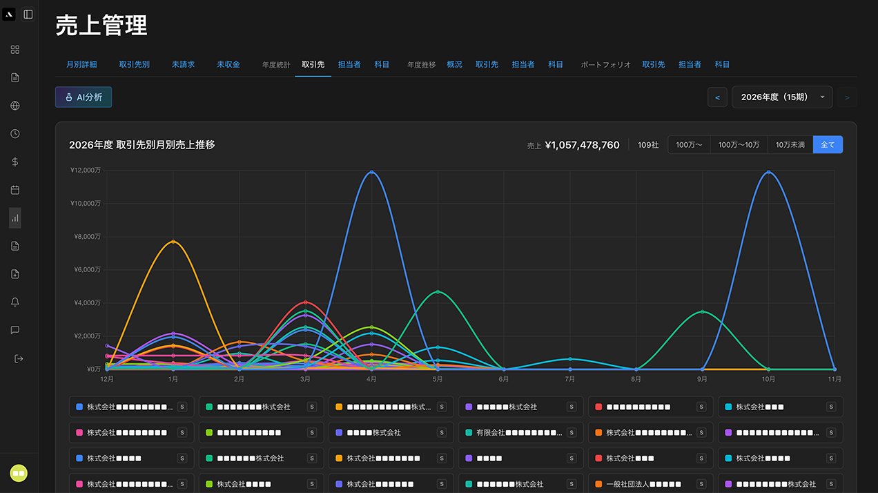
分析軸を即時に切り替える——経営の仮説検証を加速する動的グラフ

まず実装したのは、売上データを動的に扱えるグラフUIです。月別・取引先別の静的表示ではなく、レンジ変更、年度比較、カテゴリ抽出を即時反映できる構造を設計しました。

主要顧客だけを抽出する。売上規模別のレンジで切り替える。特定業種のみに絞り込む。こうした操作が即座に反映されることで、「仮説→検証→再仮説」のサイクルを高速化。静的グラフでは見えなかったトレンドの本質が、その場で浮かび上がる設計としました。

売上を確認するのではなく、思考プロセスに即応するUIとして実装した機能です。

大口顧客・特定カテゴリを瞬時に抽出——マルチトラック発想の売上分析

本システムの象徴的な機能が、S(ソロ)/M(ミュート)機能です。音楽制作ソフトのUI思想を応用し、特定データだけを抽出、あるいは非表示にできる構造を実装しました。

大口顧客だけを抽出して傾向を確認する。年間保守案件を除外してショット案件のみを分析する。複数のトレンドを一瞬で切り分けられるため、分析は要素分解として扱えます。従来のようにグラフを再構成する必要はありません。

分析を音響制作のトラック分解のように扱える設計は、汎用的な売上管理システムではまず見られないアプローチです。

経営・営業・経理で画面を分ける——「見る目的」に合わせたUI設計

同じデータでも、経理・営業・経営では必要な視点が異なります。そこで、表示レイアウトを個人単位で保存できる設計を導入しました。

経理は請求・未収、営業は担当別売上、経営は年間トレンドとポートフォリオ。各ユーザーの設定変更が他ユーザーに影響しない構造のため、役割別最適化が可能となります。汎用SaaSの画一的UIではなく、経営思想に合わせてカスタマイズできるオーダーメイド設計。同じデータを、目的に応じて自在に扱える基盤を構築しました。

データと経営判断の距離を埋める AIアドバイザリー機能

動的グラフとS/M機能で分析速度は上がりましたが、数値の解釈や次の打ち手の示唆までは、依然として経営者の頭の中に依存していました。そこで本システムには、Claude APIを統合したAIアドバイザリー機能を実装しています。

売上データ、案件数、取引先構成、トレンドの推移をAIが読み取り、「このカテゴリの伸びは前年比で特異値」「大口依存のリスクが高まっている」「この時期の落ち込みは季節要因ではなく新規獲得の鈍化」といった解釈と、次に取るべき打ち手までを提示します。

分析ツールと経営助言者が同一画面に統合されたことで、データを見る→解釈する→意思決定するというループが、これまでになく短くなりました。数字を読む負荷を下げ、判断そのものに集中できる環境を構築しています。

なぜこのアプローチか
項目 内容
なぜ動的グラフなのか 経営判断は仮説検証のサイクル速度で精度が決まるため、分析軸の変更を即時に反映する必要があったから
なぜソロ/ミュート機能か 複数のトレンドを同時に切り分けるには、既存の集計発想ではなく、要素を自在に抽出・除外できる構造が必要だったから
なぜ役割別カスタマイズか 経理・営業・経営は見たい指標がそもそも異なり、同一画面では各役割の意思決定精度が落ちるため

設計・実装内容

売上管理課題の構造整理 / データドリブン経営に向けたコンセプト設計 / 動的分析基盤の設計・開発 / S/M機能によるデータ抽出ロジック実装 / ダッシュボードUI/UX設計 / 売上・案件・取引先データの統合設計 / 部署別カスタマイズ機能実装 / トレンド分析・年度比較機能開発 / Claude API統合によるAIアドバイザリー機能実装 / 売上データ解釈プロンプト設計 / 経営判断支援レコメンドロジック構築

思考速度と同期する売上管理——経営判断を加速する分析基盤の構築

本システムの最大の成果は、「売上を管理する」段階から「経営判断を加速させる」段階への転換です。

従来は、仮説を立てるたびに集計を再実行し、グラフを再構成する必要がありました。動的グラフとS/M機能の実装により、レンジ変更やデータ抽出が即時反映される環境を整備。「仮説→検証→再仮説」のサイクルを高速で回せる体制が確立しました。分析の流れを止めない基盤が構築された状態です。

さらに、売上×案件数、年度比較、取引先分析などを横断的に参照できる設計により、単なる数値把握ではなく、トレンドの因果関係まで可視化が可能となりました。特定年度の売上ピークの背景や、大口顧客の増減要因を即座に追跡できます。

個人別カスタマイズにより、経理・営業・経営それぞれが最適な視点でデータを活用できる環境を整備。同じデータでも目的に応じて多角的な視点から参照できるため、部署間の認識の齟齬も解消に向かっています。

さらに、Claude API を統合した AI アドバイザリー機能により、数値の解釈と次の打ち手までが同一画面で完結する環境を構築しました。売上、案件数、取引先構成、トレンドの推移を AI が読み取り、「このカテゴリは前年比で特異な伸び」「大口依存のリスクが高まっている」といった解釈と、次に取るべき行動仮説までを提示します。分析ツールと経営助言者が統合されたことで、データを見る→解釈する→意思決定するというループが、これまでになく短くなりました。

本システムは単なる売上管理ツールではなく、経営の思考速度に追従する分析基盤として、データドリブン経営を実行する中核インフラへ再定義されました。

ARTORYだからできた
  • 実装ではなく「経営思考」から設計する分析基盤
  • 異分野のUI思想を応用した独自設計力
  • オーダーメイドだからこそ実現できる経営フィット
  • Claude APIを経営判断の文脈に組み込み、AIを意思決定の伴走者として設計

同じ課題をお持ちの方へ

「データは蓄積されているのに、意思決定のスピードが追いつかない」「集計ツールはあるが、分析軸の変更や抽出に工数がかかる」「経営・営業・経理で必要な視点が異なり、同一画面では機能しない」——こうした課題に心当たりはありませんか。

ARTORYは、経営思考に立脚した分析基盤の設計から、動的グラフやカスタマイズ機能の実装、役割別UIの構築までを一気通貫で実行します。既製のダッシュボードツールでは届かない、経営の意思決定プロセスに即応する分析環境を構築します。

お問い合わせ

お問い合わせ

お気軽にご連絡ください

制作のご依頼はもちろん、サービスに関するご質問や、
まだ具体化していない段階でのご相談
も承ります。お気軽にご連絡ください。

無料相談を依頼する 見積もりを依頼する

MEDIA

他の事例を見る

事例をもっと見る

資料ダウンロード

ARTORYの事例をまとめた資料ダウンロードいただけます。
ぜひ検討用にご活用ください。

お問い合わせ

ARTORYの事例をまとめた資料ダウンロードいただけます。
ぜひ検討用にご活用ください。

課題がわからない?

「何から始めればいいかわからない」「具体的なイメージがまだない」
という段階でも、お気軽にご相談ください。ご相談は無料です。

TEL052-684-6478 受付時間:月-金 10:00〜19:00

お問い合わせフォーム

SOLUTIONS,
DESIGNED IN CONTEXT.

課題解決を創造する。

サービス 制作実績 事例紹介 メタバース開発 スタジオ ソフトウェア
番組コンテンツ 記事コンテンツ 最新情報 会社案内 お問い合わせ

採用情報Indeed|Wantedly|LINE

株式会社アートリー

株式会社アートリー

〒460-0012
名古屋市中区千代田1-1-25 第一中川ビル
1F スタジオ 2F オフィス

  • icon
  • icon
  • icon

iconNEWS LETTERARTORYの最新情報をメールで受け取る

ささやかなご質問から重要なご相談まで、
アートリーのエキスパートに
お話しください。

TEL052-684-6478 受付時間:月-金 10:00〜19:00

お問い合わせフォーム

COPYRIGHT © 2011-2026 ARTORY INC. ALL RIGHTS RESERVED.